Create anything

timer automation
Hands free.
The whole system will work on itself, regulate itself, water itself, you don’t need to do anything.
If something is wrong, you’ll get a notification.
view and Control over phone
Wherever you are.
You can control all of the terrariums and see the status of each.
Connect multiple terrariums
All terrariums are connected to 1 app.
Each terrarium will have a section with all of It’s information.

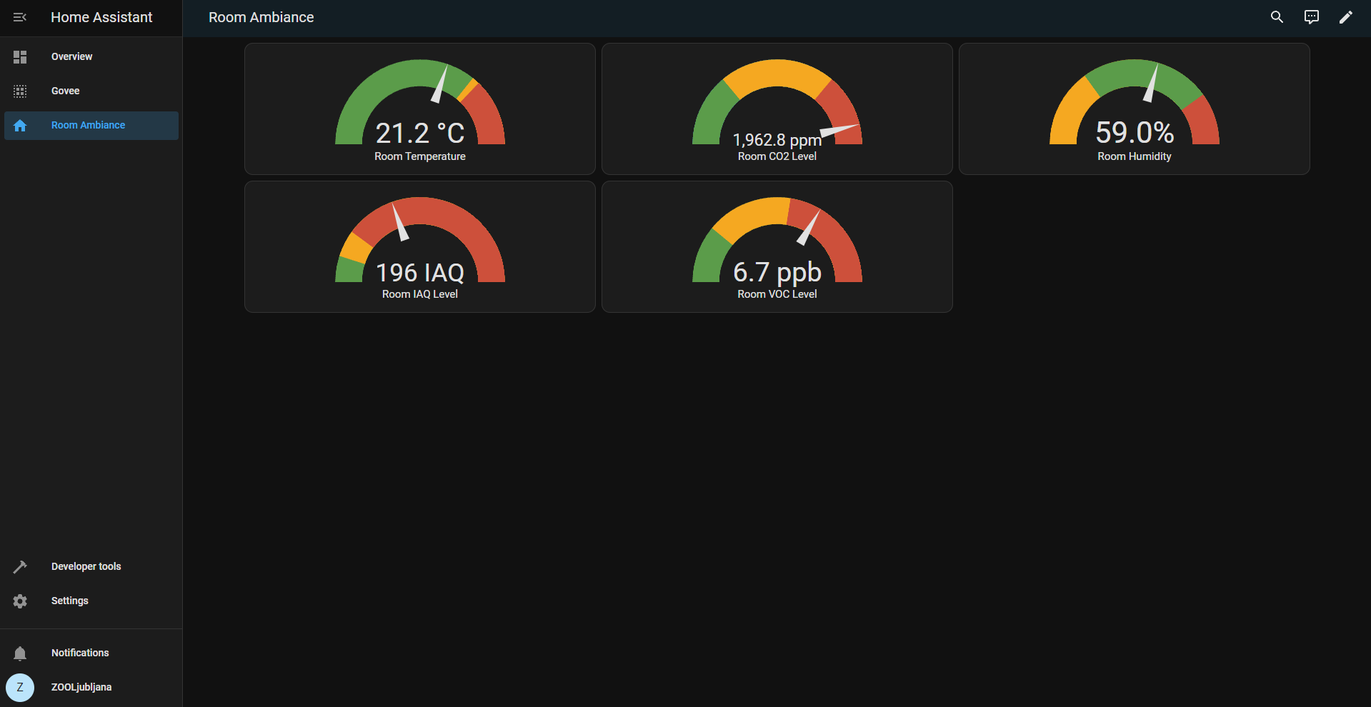
MEASURE:
- TEMPERATURE
- HUMIDITY
- AIR QUALITY
- CO2
- CARBON MONOXIDE
- DIRT MOISTURE
- MORE…
Control:
- LIGHTS
- MISTERS
- FOGGERS
- HEATERS
- FILTERS
- HUMIDIFIERS
- AC
- MOTORS
- MORE…
Automations:
TEMPERATURE CONTROL
You can set the temperature over a phone or a computer, the system will monitor the temperature, than optimize lighting and heater to stay within the optimal temperature.
HUMIDITY CONTROL
Like temperature control, when set It’ll use regulation methods to control the humidity to be within range at all times.
VENTILATION
The ventilator controls air quality inside.
MISTING
LIGHTING
The lighting can be regulated based time of the day, temperature inside and by the user.
The light can also be dimmed.
Based on the light, it can also change color sometimes.
AC
With the system comes an option to control the AC, that is responsible for regulation the temperature where the enclosures are located.
The whole room is monitored for air quality, temperature and humidity, and controlled to be within ranges.
RELAYS
Any other electronics component that can be turned and off, can be implemented to be regulated remotely.
POWER OUTAGE
Electrical outages, where the whole system loses power, will send a notification to alert the users.
MORE…
The system can be advanced in almost any other way to interact with all electronic systems.

MONITOR
This is a user interface for 1 terrarium and monitoring the room in which the sensor is in.
Terrarium screen

Information about a room in which terrariums are in.

////////////////////////////////////////////////////////////////////////////////////////////////////////////
Packages
Navigating life’s intricate fabric, choices unfold paths to the extraordinary, demanding creativity, curiosity, and courage for a truly fulfilling journey.
Measure
✓ UNIT
✓ Installation
✓ Server
✓ Programming
✓ Measure
✓ 3 free changes
Control
✓ UNIT
✓ Installation
✓ Server
✓ Programming
✓ Automation
✓ Control
✓ Measure
✓ 3 Free changes
Full
✓ UNIT
✓ Installation
✓ Server
✓ Programming
✓ Automation
✓ Control
✓ Measure
✓ Free hosting 2 years
✓ 1 Year Server maintenance
✓ 7 Free changes
✓ Add-ons
✓ More…
Month per month
For 5 units or more.
We’ll do and change according to the needs of a terrarium.
We’ll fully customize it and maintain it.
Subscription
€ 100 a unit per month
✓ ALL IN ONE
✓ Installation
✓ Repair
✓ Maintenance
✓ Support